Back to Home Page of CD3WD Project or Back to list of CD3WD Publications

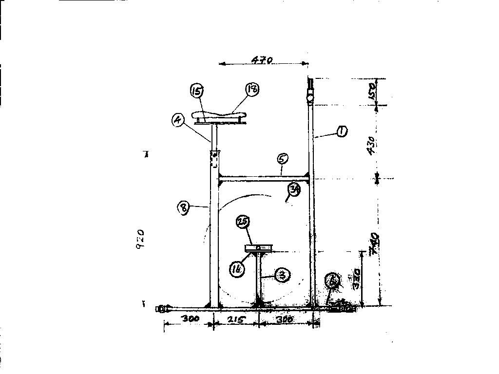
Index.htm pp320.htm PEDAL DRIVE GRAIN MILL, SHAFT DRIVE